Skip to content

店铺总览

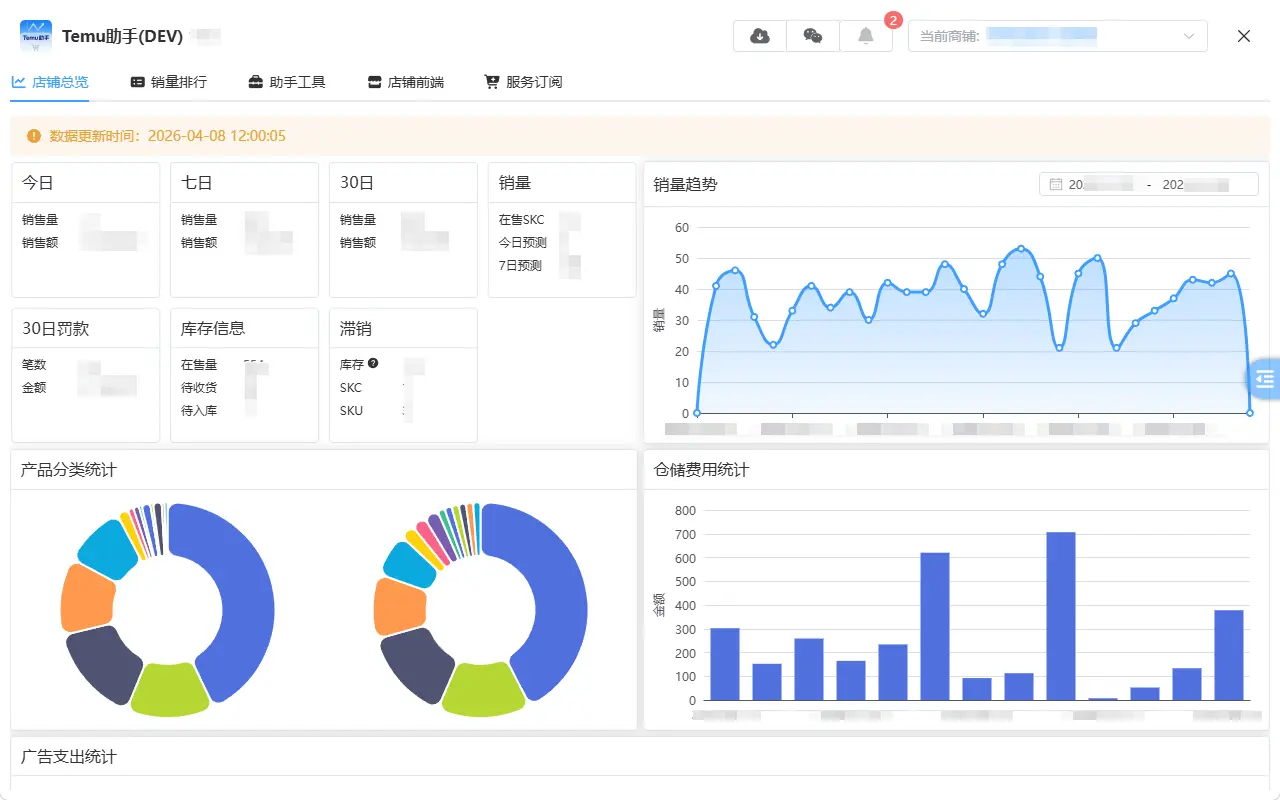
店铺总览是登录后的默认页面,使用该页面可以快速浏览店铺整体情况

店铺总览

基础信息速览

快速查看每日/7日/30日销量,销售额,销售额根据供货价*销量计算得出,未考虑促销等情况。

查看最近罚款情况,库存情况

每日销量曲线图

查看历史每日销量情况

产品分类统计

查看现有产品的分类统计比例,分SKC/SPU两个维度

仓储费用统计

用于分析当前店铺的快递费用支出情况

广告支出统计

用于分析当前店铺的广告费用支出情况

更多

其他更多功能持续开发中...

最后更新: